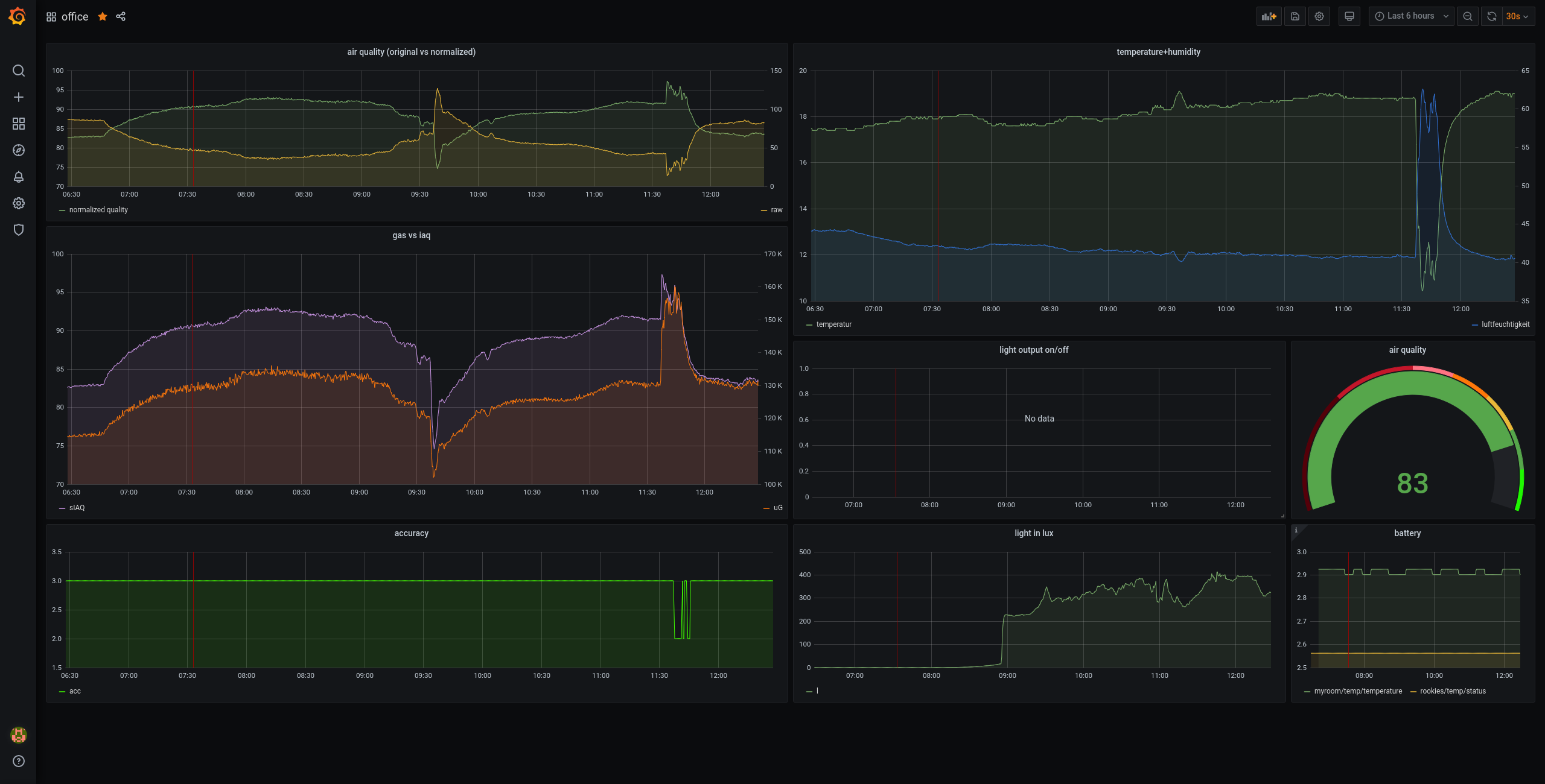
BME680 Airquality sensor¶

The BME680 has the ability to measure following things:
- relative humidity
- barometric pressure
- ambient temperature
- gas (VOC)
Its super easy to use, we have to options:
- just use Bosh's opensource driver, to communicate with the chip and interprete that data on our own..
- or use the BSEC library which will to all the computations for us!
Using the BSEC library from Bosh we only need to write some abstraction functions like I2C communication and a getMilliSeconds function.
I am using the following components for this:
- Raspberry Pi
- BME680 sensor breakout
- two of our sticks (one as an openthread border-router and one for the sensor)
How does it work?
- Sensor is running a Openthread full device, which sends the sensor-data every 10 seconds
- On the PI runs a Coap-to-Mqtt deamon (coap is a Openthread thing, similar to http post/get)
- .. there is also running a Mosquitto
- .. a InfluxDb
- .. and a Grafana
The last will provide us easily and fast cool dashboards like this:
